A Reboot & Clean Slate for Deltrack
MY ROLE: Product Designer
TIMELINE: Jun 2024- Apr 2025
PLATFORM: Web App
READING TIME: 12 Minutes
An overview on Deltrack
Deltrack began as a manufacturer of cold chain tools thermometers, data loggers, and safety instruments. As the business evolved, so did its offerings advancing into domain of logistics and supply chain with real-time monitoring, cloud-based platforms, and AI-powered analytics.
This shift streamlined onboarding, reduced support friction, and created a digital experience aligned with the sophistication of the product suite. Ultimately, the redesign reframed the portal as a value-driven touchpointβelevating usability, trust, and long-term engagement.
A new overhaul
The old UI and outdated experience
Letβs crack down the major issues
The reason is obvious that the Deltrack need a redesign to support itβs customer and learning platform which provided training to their user to use their tools and devices efficiently which has evolved for the time.
1. A Dead End at Login
With no password recovery option, users were locked out and forced to contact an admin for a manual reset. This created an immediate workflow bottleneck and a deeply frustrating first impression.
2. Confusing Navigation & Hierarchy
The navigation failed to offer a predictable user path due to its flat structure and vague categories, forcing a frustrating trial-and-error process to find information.
3. Broken pages
Frequent broken links led to ambiguous error pages with no clear path forward, leaving users unable to complete tasks and eroding the platform's credibility.
4. Inefficient File Access
The interface for resource discovery was unintuitive, featuring a redundant folder system that hid important file details. This made finding and identifying the correct document a slow and inefficient process for users.
5. An Inflexible Learning Format
The platform relied solely on video, providing no text descriptions, summaries, or reference materials. This shallow format made it impossible for users to scan for key information or explore topics in depth.
6. An Unhelpful "Help" Section
Instead of offering solutions, the help section provided complex technical instructions. This approach shifted the entire burden of troubleshooting onto the user, making the platform feel unsupportive and unprofessional.
Guided journeys. Faster learning. Consistent results.
My core philosophy here was that a learner, a manager, and an admin have vastly different needs and shouldn't be forced into a one-size-fits-all experience. The goal wasnβt just to simplify tasks, but to make learning frictionless, so users stay focused on what matters: growing their skills.
So, I intentionally designed three dedicated journeys. This ensures no one is overwhelmed by features they don't need, making the platform feel intuitive and purposeful for every single user.
Administrator application flow
Designed for oversight and controlβadmins get comprehensive dashboards and reporting tools to manage learning at scale without getting lost in operational details.
Manager application flow
Streamlined for team leadershipβmanagers access essential group progress and course assignments with just enough detail to support their teams effectively.
User facing application flow
Built for learning momentumβemployees follow clear pathways from course discovery to certification, with helpful nudges and multiple content formats to keep them engaged.
From fragmented paths to structured progress
We transformed chaotic navigation and frustrating dead ends into clear, role-tailored journeys that ease mental load and accelerate user skill growth.
1. Improved Login Experience
The login gateway had broken links and outdated design, causing hesitation and user frustration.
+95 %
+12 %
2. Efficient In-app navigation
A single menu created a long, undifferentiated list of options, making it difficult for users to find what they needed quickly.
+64 %
3. Enhanced learning experience
Courses were redesigned for accessibility and ease-of-use, highlighting progress and key course details at a simple glance.
+27 %
4. Optimized document management
Finding and accessing documents, files, and folders is now streamlined, replacing the old tangled dual-menu system with a unified, intuitive interface.
+30%
5. Streamlined course flow
Module access is now simplified with organised contents, save notes, document integration, and easy navigation between modules.
+12%

6. Redesigned profile section
The profile section is now redesigned to conveniently consolidate essential user information and features in one accessible location.
7. Quiz
The quiz experience was redesigned with clear structure and visible progress tracking, making it intuitive, engaging, and effortless for users to complete.
2x
8. Making help, helpful
The help section was completely reimagined to deliver fast, easy solutions, reducing user's need to contact support.
Introducing new features. Enhanced functionality.
We redesigned Deltrack to eliminate friction and accelerate learning. Every new feature was built from scratch, driven by real user needs. Behind each improvement is a story we listened to carefully, now shaping how the platform performs for every user.
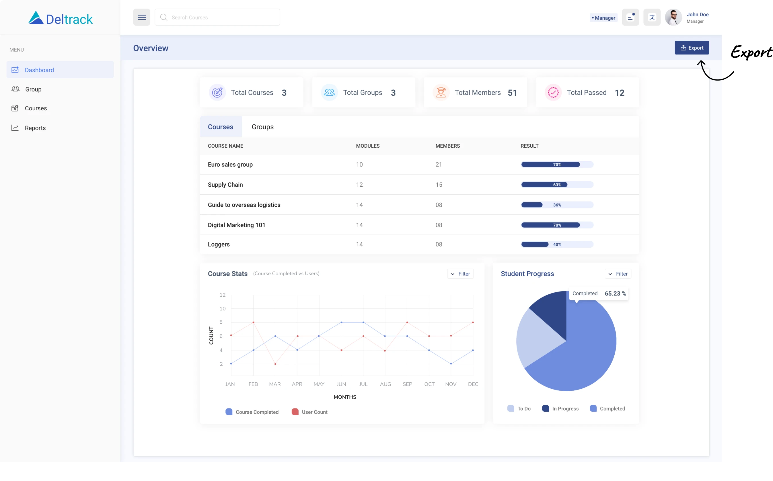
1. Admin Dashboard
A single dashboard to track learner progress, course stats, and platform insights at a glance.
2. Course drafting and publishing
Streamlined workflow allows admins to draft courses privately before publishing to learners.
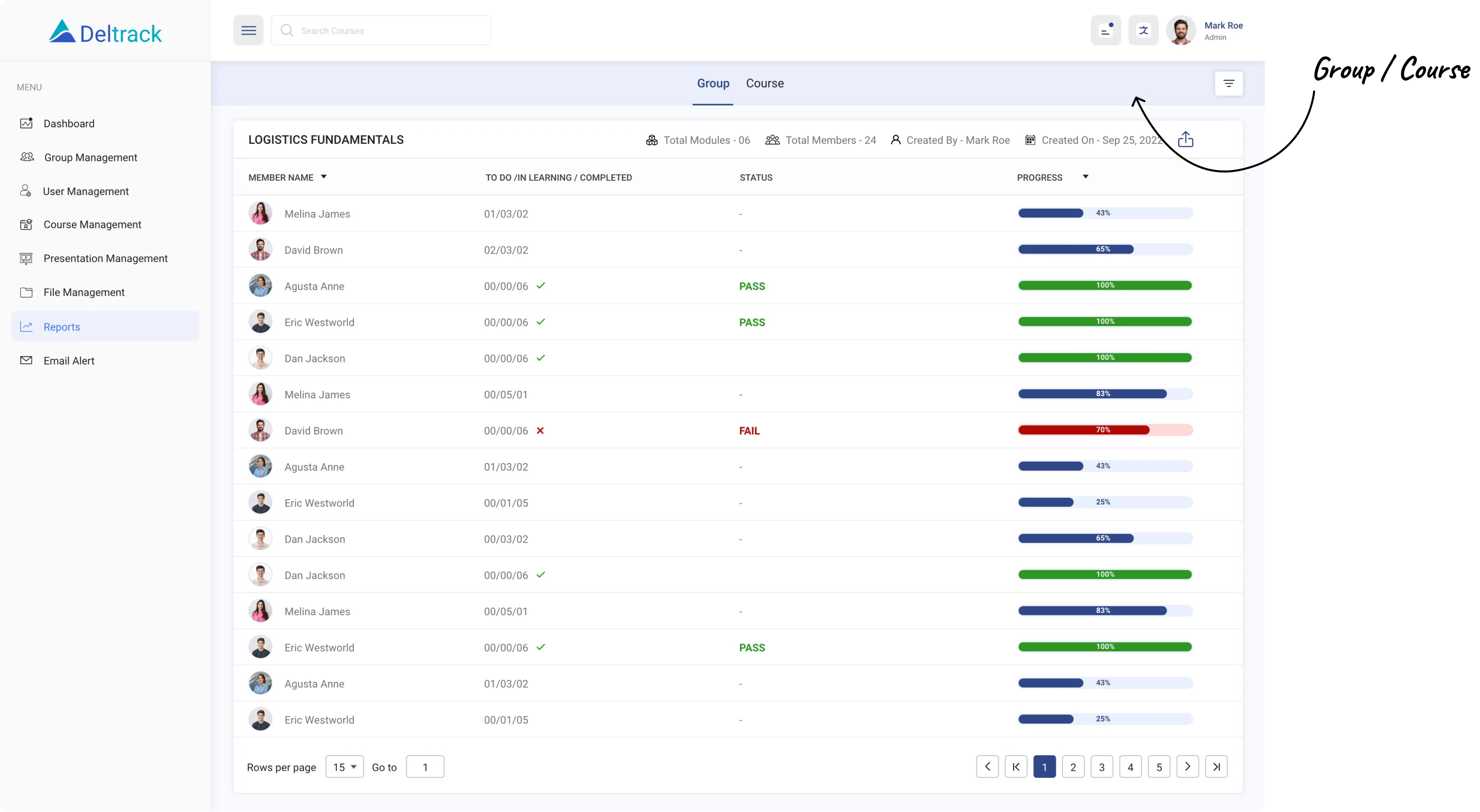
3. Manager Dashboard
Managers get read-only access to monitor group progress and export data with ease.
4. Email alerts automated & manual
Simplified email system both automatic & manual notifies inactive learners and encourages course completion as well manual.
5. Notifications
Contextual notifications kept users with real-time updates and important reminders at a glance, improving awareness and responsiveness.
6. Course and module creation
Admins can now build rich, multi-module courses with embedded videos, external links, interactive quizzes, and downloadable resources which wasnβt present previously.
7. Analytics and Reporting
Detailed performance reports track individual and group progress, export as CSV for further analysis and compliance documentation.
What We Learned
Frictionless tools matter on both sides
A platform only thrives when it feels effortless for learners to take courses and for admins to build them. Making course setup, publishing, and tracking seamless didnβt just reduce admin overhead it removed blockers that could frustrate learners downstream.
Progress is more powerful when itβs visible
For learners, seeing their own progress created a sense of momentum. For managers, real-time dashboards and exports turned oversight into timely support. Visibility motivated both groupsβone through personal achievement, the other through accountability.
Small touches shift big behaviours
Smart nudges like reminders, notifications, and email alerts helped learners stay engaged and avoid drop-offs. On the admin side, quick wins like faster course creation saved hours. These micro-interactions, though subtle, reshaped how the whole system was used.
Team behind Deltrack
Deltrack was built by a small but passionate team at Hash Agile, driven by a shared belief that learning platforms should feel as intuitive as they are powerful. Every feature we designed whether for learners or admins was grounded in research, collaboration, and continuous iteration.
Designers, Developers, Quality analysts and Product owners worked closely, testing and refining together turning Deltrack into a solution shaped by people who care about real learning and growth.










































